CypSec Launches Managed Holistic Security Statistics Service for Global Markets

CypSec today announced Managed Holistic Security Statistics, a comprehensive service that aggregates, analyzes, and interprets security data across organizational environments to deliver actionable intelligence for strategic decision-making. The offering transforms CypSec’s analytics platform into a fully managed capability where specialized consultants continuously curate metrics, identify trends, and provide contextualized insights without requiring customer data science or security analytics resources.

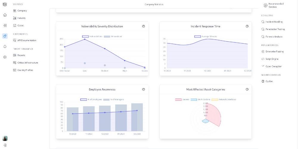
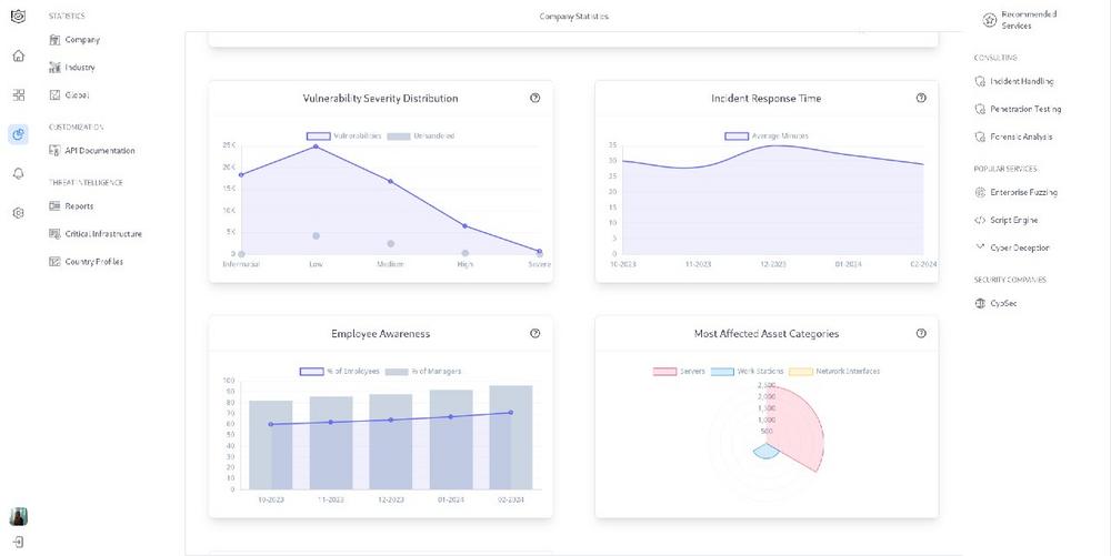
Security operations generate vast quantities of data, such as vulnerability scans, threat detections, incident records, control assessments and user behaviors, yet most organizations struggle to transform this operational noise into strategic signal. Conventional reporting provides backward-looking snapshots; Holistic Security Statistics delivers continuous, forward-oriented intelligence. CypSec consultants aggregate data from across the security ecosystem, apply statistical methodologies to identify patterns and anomalies, and translate findings into business-relevant recommendations for risk management, investment prioritization, and operational improvement.

As a managed service, CypSec assumes complete responsibility for data engineering, analytics model maintenance, and insight delivery. Consultants work with customer stakeholders to define key performance indicators aligned to business objectives and risk tolerance. Automated pipelines extract, normalize, and correlate data from diverse security tools and organizational systems. Statistical models, such as descriptive, diagnostic, predictive, and prescriptive models, continuously process this data to surface trends, forecast developments, and recommend actions. Regular delivery cycles ensure decision-makers receive timely, contextualized intelligence: operational dashboards for security teams, management summaries for leadership, and strategic assessments for boards and audit committees.

The technical platform integrates seamlessly with CypSec’s security ecosystem and third-party tools. Vulnerability management data informs risk trend analysis. Threat intelligence feeds correlate with internal detection metrics to assess defensive effectiveness. Incident response records contribute to loss expectancy modeling and control investment ROI calculations. User behavior analytics identify security culture patterns and training effectiveness indicators. This ecosystem-wide aggregation eliminates data silos and establishes unified measurement frameworks that reflect actual security posture rather than isolated tool outputs.

The service addresses organizations seeking to mature their security measurement capabilities without building internal analytics functions. CypSec focuses on growing enterprises expanding security operations, established organizations optimizing existing investments, and entities with complex multi-vendor environments requiring unified visibility. The deployment follows collaborative methodology: initial assessment defines measurement objectives and data sources, configuration establishes automated pipelines and baseline metrics, and ongoing delivery cycles refine analytics models and expand insight scope based on evolving organizational needs.

The technical differentiation lies in CypSec’s contextual interpretation capability. Raw metrics, like the mean time to detect, vulnerability counts or training completion rates, provide limited value without understanding organizational context. CypSec consultants apply domain expertise to interpret statistics: Is a declining detection time improving efficiency or indicating alert fatigue? Do increasing vulnerability counts reflect deteriorating security or improved visibility? Are control investments delivering measurable risk reduction? This interpretive layer transforms data reporting into genuine intelligence that informs strategic decisions.

For international customers, the service delivers measurable business value beyond security operations. Board reporting becomes evidence-based rather than perception-driven, with clear linkage between security investments and risk reduction outcomes. Audit preparation accelerates through comprehensive, continuously maintained documentation of security posture and improvement trajectory. Insurance negotiations strengthen through actuarially relevant data on control effectiveness and incident frequency. Most significantly, security leadership gains credible, data-supported voice in strategic resource allocation discussions, elevating security from cost center to risk management function with quantifiable organizational impact.

Über CypSec Group

CypSec is an international cybersecurity company providing integrated security ecosystem solutions and comprehensive managed services for government, defense, critical infrastructure, and enterprise clients worldwide.

Firmenkontakt und Herausgeber der Meldung:

CypSec Group
Suite 801, 5500 North Service Road
CDNL7L 6W6 Burlington, Ontario
Telefon: +31653169442
https://cypsec.de/

Ansprechpartner:
Daria Fediay
Chief Executive Officer
Telefon: +31653169442
E-Mail: daria.fediay@cypsec.de
Für die oben stehende Story ist allein der jeweils angegebene Herausgeber (siehe Firmenkontakt oben) verantwortlich. Dieser ist in der Regel auch Urheber des Pressetextes, sowie der angehängten Bild-, Ton-, Video-, Medien- und Informationsmaterialien. Die United News Network GmbH übernimmt keine Haftung für die Korrektheit oder Vollständigkeit der dargestellten Meldung. Auch bei Übertragungsfehlern oder anderen Störungen haftet sie nur im Fall von Vorsatz oder grober Fahrlässigkeit. Die Nutzung von hier archivierten Informationen zur Eigeninformation und redaktionellen Weiterverarbeitung ist in der Regel kostenfrei. Bitte klären Sie vor einer Weiterverwendung urheberrechtliche Fragen mit dem angegebenen Herausgeber. Eine systematische Speicherung dieser Daten sowie die Verwendung auch von Teilen dieses Datenbankwerks sind nur mit schriftlicher Genehmigung durch die United News Network GmbH gestattet.

counterpixel